您还在为企业高昂的电费而烦恼吗?
— 空压机余热回收热量比例图 —
喷油螺杆压缩机可以实现70%以上的能量回收,无油螺杆压缩机90%以上的能量回收
— 空压机余热回收的优势 —
-
高效节能
- 比电热锅炉节能70%
- 比太阳能热水系统阴雨天辅助点加热节能50%
- 不耗电、不烧油,无能源消耗
-
运行安全可靠
- 水电分离,杜绝了使用电热水器干烧、触电和燃气热水器一氧化碳中毒等安全隐患
- 设备总投资降低
-
安装简单方便
-占用空间小
-与其他热水器相比,大幅降低了费用,节能了空间
-管道改造简单,无需改变空气的流道
-
低碳环保
- 不产生有害气体
-无黑烟、噪音、油污,真正实现零排放
-系统节能突出,压力泵的负荷小
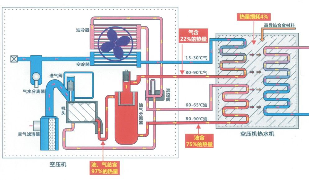
— 空压机余热回收原理图 —
空压机热能热水机组是一种利用压缩机高温油气热能,通过热交换将热能充分利用的节能设备。它通过能量交换和节能控制,收集空压机运行过程中产生的热能,同时改善空压机的运行工况,是一种相对高效废热利用、零成本运行的节能设备。
— 空压机余热回收机 —
空压机热能回收机/Air Compressor Water Heater
空压机余热回收装置能将空压机压缩产生的大部分热能进行回收利用,转化为生产和生活所需的热水。帮助企业节约能源消耗,减少二氧化碳的排放,具有良好的经济、环境和社会效益。 +more
